The calibration standards defined by data are set using the table of S-parameters. Each row of the table contains the frequency and S-parameters of the calibration standard. For one-port standards, the table contains the value of only one parameter — S11, and for two-port standards the table contains the values of all the four parameters — S11, S21, S12, S22.
S-parameters data can be downloaded from a Touchstone file. Files with a *.S1P extension are used for one-port standards, and files with a *.S2P extension are used for two-port standards.
The following rule is applied for the calibration of a two-port standard: the standard is considered to be connected by Port 1 (S11) to the port with the smallest number and by Port 2 (S22) to the port with the biggest number. If a two-port standard needs to be reversed, use the Reverse Port function.

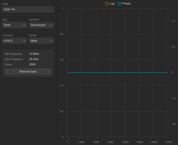
Standards Definition Sidebar for the Standards Defined by Data
The description of the Standards Definition Sidebar of a calibration standard defined by data is shown in the table below.
Field (as in the software) |
Field Definition |
|---|---|
Label |
The name used to identify the standard. |
Type |
The standard type (see Types of Calibration Standards) |
Definition |
The Analyzer supports two methods for defining a standard: •Data-Based (The calibration standards defined by S-parameters are called Databased standards). |
Connector |
The type of standard connector (see Editing User-Defined Connector Type) |
Gender |
The gender of a coaxial standard: •Male •Female |
Data From the S-Parameters File |
|
The minimum and maximum operating frequencies for the standard. These values are derived from the loaded S-parameters and cannot be edited in the software. |
|
Points |
The number of frequency points, as determined by the S-parameter file. |
|
Click the Label textbox in the Standards Definition Sidebar and enter the standard label.
|
|
note |
It is recommended to mark gender in Label textbox (see Gender of Calibration Standard). |
|
Click the Type drop-down list in the Standards Definition Sidebar, and select standard type. |
|
Click the Definition drop-down list in the Standards Definition Sidebar, and select Data-based.
|
|
|
Click the Connector (Connector 1 and Connector 2 for two-port standard only) drop-down list in the Standards Definition Sidebar, and select connector type. Note The drop-down list contains connectors from the Connectors Library. |
|
Click the Gender (Gender 1 and Gender 2 for two-port standard only) drop-down list in the Standards Definition Sidebar, and select connector gender. Note For coaxial gendered media only.
|
|
The table of S-parameters can be loaded from Touchstone file. The Touchstone file type (*.S1P or *.S2P) is determined automatically depending on the type of standard.
|
Select standard type (see Selecting Standard Type and Data-Based Definition). |
|
Click the Load Data button.
|
|
Select a path and the file name in the dialog window. |
|
|
Click the Remove Data button in the Touchstone data area.
|
Reverse Port is available for two-port standard. By default, the standard is considered to be connected by Port 1 (S11) to the port with the smallest number and by Port 2 (S22) to the port with the largest number. Use Reverse Port function if a two-port standard needs to be reversed.
|
Select the Reverse checkbox in the Touchstone data area.
|
|
|
Click the calibration kit title at the top of the window.
|
|